AI摘要:辰语网页端4.11更新:新增全站数据公开页面,并上线网页端AI对话功能,支持游客本地记录和注册用户云端同步,同时开源相关项目。
Powered by AISummary.
我们已对辰语网页端进行了更新,此次更新主要集中在AI上。
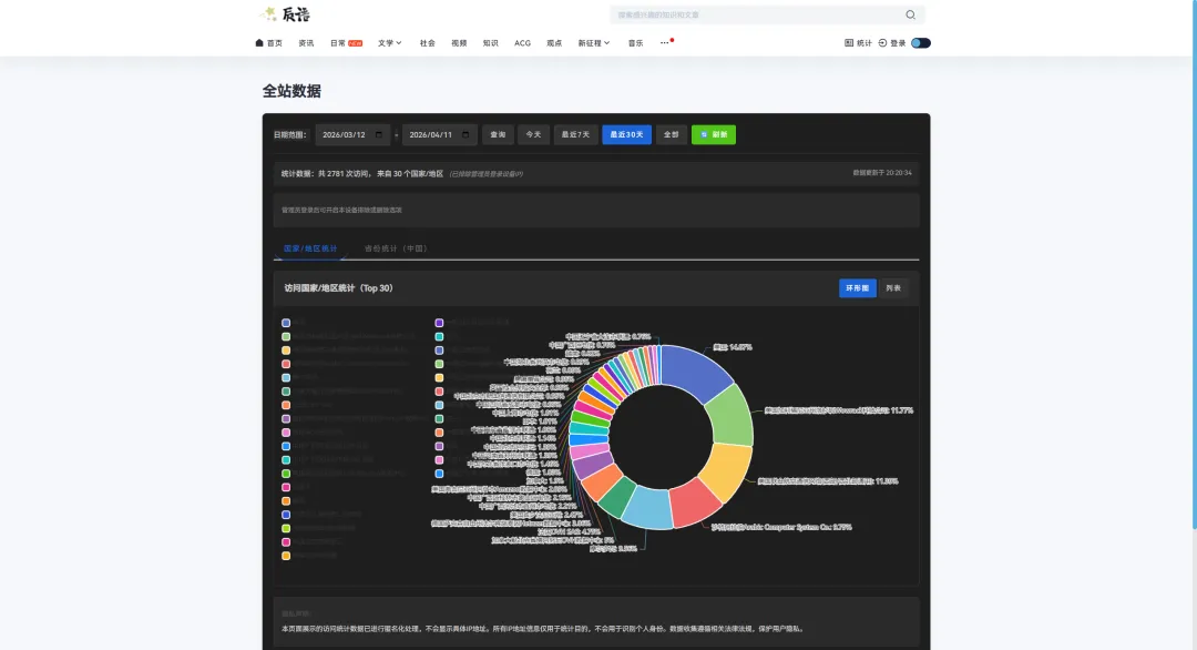
一、全站数据公开页面
我们在创立之初就承诺向所有用户公布我们的数据。过去,我们通过辰语的季度报告向您披露我们的近况,如今,我们正式增加了全站数据公开页面,您仅需要点击“全站数据”即可查询网站统计数据情况、来源国家等详细信息。

二、辰语AI功能更新
我们更新了辰语网页端AI功能。现在您可以在网页端(PC)登录后点击“投稿”旁边的“AI对话”按钮前往网页端AI对话功能。

或者在文章页面中点击”下载APP“旁的”AI聊天对话“按钮。

进入AI对话页面后,我们会根据您的登录情况为您提供不同的功能。
- 游客用户的对话记录会保存在浏览器本地,清除浏览器数据后将丢失。
- 注册用户的对话记录会同时保存在服务器,在任何设备登录后都可加载历史记录。
- 点击"清空对话"可以删除当前的对话记录。

登录状态下

未登录状态下
项目开源
我们开源了网页端AI对话功能。详情请看https://chenyuweb.com/archives/17068/
UP主创作不易,点个赞评论支持一下吧~
本文来自投稿,不代表本站立场,如若转载,请注明出处: